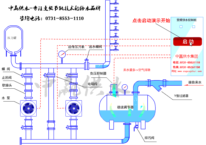
智能型管網疊壓無負壓供水設備中從不銹鋼多級泵安裝技術上考慮,吸水管道要求嚴格的密封性,不能漏氣、漏水,否則將會毀壞水泵進水口處的真空度,使水泵出水量減少,嚴重時會導致抽不上水。因此要認真地做好管道的接口工作,保證管道銜接的施工質量。開機時候應該先放氣,然后水出來平衡,手動開機后空氣排干凈。
這個高度是指水源水面(上液面)到水泵葉輪中心線的垂直間隔,它與允許吸上真空高度不能混為一談,水泵產品闡明書或銘牌上標示的允許吸上真空高度是指水泵進水口斷面上的真空值,而且是在規范大氣壓下、水溫20攝氏度狀況下,停止實驗而測定得的。它并沒有涉及吸水管道配套以后的水流情況。而水泵裝置高度應該是允許吸上真空高度扣除了吸水管道損失揚程以后,所剩下的那局部數值,它要限制實踐地形吸水高度。水泵裝置高度不能超越計算值,否則,水泵將會抽不上來水。

影響計算值的大小是吸水管道的阻力損失揚程,因而,宜采用較合適的管路布置,并盡量少裝彎頭號配件,也可考慮恰當的配置大一個規格口徑的水管,以減管內流速。
應當指出,不銹鋼多級離泵裝置地點的揚程和水溫不同于實驗條件時,如當地海拔300米以上或被抽水的水溫超越20攝氏度,則計算值要停止修正。即不同海拔高程處的大氣壓力和高于20攝氏度水溫時的飽和蒸汽壓力。但是,水溫為20攝氏度以下時,飽和蒸汽壓力可疏忽不計。智能型管網疊壓供水設備和變頻供水設備采用不銹鋼沖壓泵。軸采用花鍵軸,葉輪激光焊機,水流更平滑,機械效率高。